Consultoría y Seguridad Informática Aplicada
Consultoría y Seguridad Informática Aplicada
CYSIA
CYSIA CYSIA
Consultoría IT Gestión integral & Ciberseguridad

Consultoría
Ciberseguridad
Mantenimiento IT

Operación, mantenimiento IT y ciberseguridad avanzada para empresas de 10 a 250 empleados.

Sin letra pequeña. En Toledo y a nivel nacional

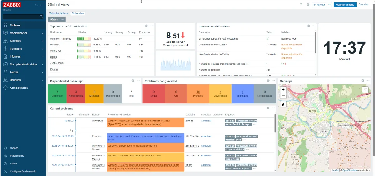
Panel de cuadro de mandos de Proxmox

Nuestras cifras, de confianza

Números reales, datos reales, casos reales

1 +
Años de experiencia
1 +
Años gestionando Empresas Públicas
1
Servidores gestionados en producción
1 %
Servicio remoto seguro
Nosotros Por qué Cysia

Lo que nos diferencia no es lo que decimos. Es lo que hacemos

Vamos donde otros no llegan

Especialistas en entornos que otros no quieren tocar. Servidores Windows Server y Linux en producción, Active Directory y entornos mixtos, entornos con virtualización con Proxmox e HyperV y recuperación de RAID críticos. Lo que necesitas cuando el corazón de tu empresa falla.

Tu tecnología, tu libertad

No tenemos incentivo comercial en recomendarte licencias que no necesitas. Si tu proyecto las requiere, las gestionamos. Pero no te metemos en Microsoft 365, Fortinet o Veeam por defecto cuando hay alternativas igual de buenas y sin el coste de anclaje. Tu empresa no quedará atrapada en un producto del que no pueda salir.

Coste controlado y predecible

Contrato mensual fijo en función de tu infraestructura real. Sin facturas sorpresa, sin horas extra no previstas, sin letra pequeña. Sabes exactamente qué pagas y qué obtienes a cambio.

No somos una tienda

Somos una empresa de servicios profesionales. No vendemos equipos, no dependemos de márgenes de producto, no tenemos incentivo en recomendarte hardware que no necesitas. Nuestra cuenta de resultados depende de que tu IT funcione.

Contrastados por el sector público

El Consorcio de la Ciudad de Toledo, el Consorcio de la Ciudad de Cuenca y Gestión de Infraestructuras de Castilla La Mancha llevan más de 5 años confiando su infraestructura IT a Cysia. Si el sector público nos confía sus sistemas críticos, tu empresa también puede.

90% remoto, cobertura real

La mayoría de los problemas se resuelven en remoto, en minutos. Operamos en Castilla La Mancha, Madrid y para determinados servicios en todo el territorio nacional. La distancia no es un problema cuando sabes lo que haces.

Nuestros servicios Gestión IT Completa e Integral

Informática completa para que tú no tengas que preocuparte

Desde resolver una hoja de Excel hasta gestionar la infraestructura de servidor de tu empresa. Hacemos muchos tipos de informática, con criterio, con seriedad y sin inventarnos las cosas.

Operación y Mantenimiento

Gestión completa del parque informático de tu empresa. Soporte a usuario final en Windows y Linux. Ordenadores, servidores, redes, correo, Office, impresoras y accesos remotos.
Contrato mensual fijo adaptado al volumen y complejidad de tu infraestructura.
Sin sorpresas en la factura.

Cuadro de mandos de NTOP
Ciberseguridad

No es un extra. Es la base de todo lo que hacemos. Protección perimetral con pfSense, monitorización continua de amenazas y copias de seguridad anti-ransomware. Tu empresa, protegida .

Panel de monitorización pfSense — Ciberseguridad Toledo
Infraestructuras de servidor

Especialistas en entornos que otros no quieren tocar. Virtualización con Proxmox, sistemas Linux en producción, recuperación de RAID críticos, administración avanzada de servidores empresariales. Lo que necesitas cuando el corazón de tu empresa falla.

Cuadros de mando de Zabbix — Ciberseguridad Toledo
Servicios Propios

Soluciones gestionadas bajo nuestra marca, sin dependencia de grandes fabricantes. Backup en la nube anti-ransomware, gestión de contraseñas y autenticación, monitorización de activos IT y asesoramiento tecnológico. Tecnología de nivel enterprise, a coste de pyme.

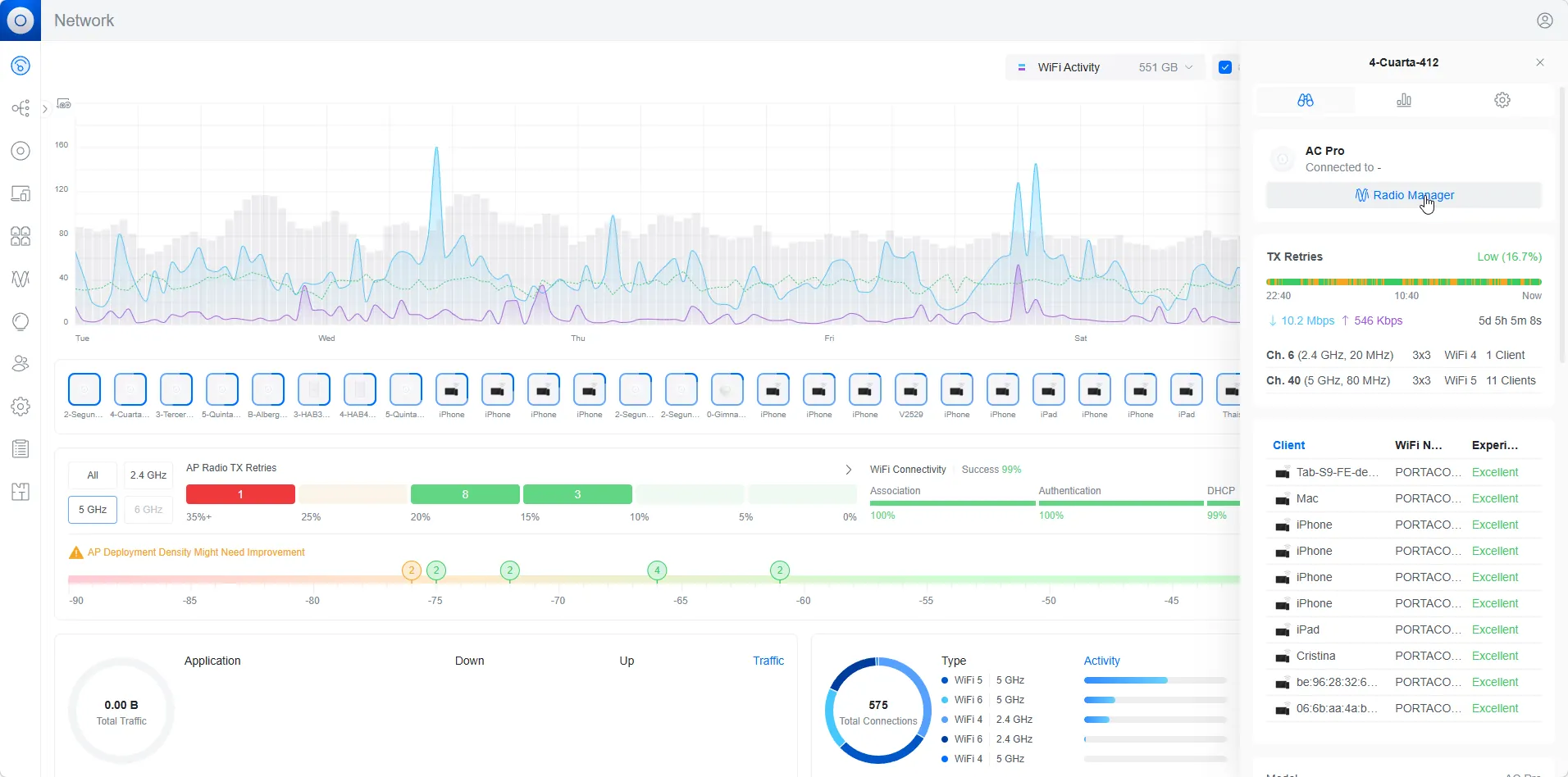
UNIFI panel de control en fondo blanco monitorización de Sistemas
Éxitos Te mostramos donde

Empresas e instituciones que confían en Cysia

No pedimos que te fíes de nuestra palabra. Te mostramos quién lo hace.

Soluciones Integrales

Potencia tu empresa con las mejores tecnologías

pfSense, Wazuh, Zabbix, Bareos, Vaultwarden, Proxmox.
Tecnología open source de nivel profesional, gestionada por Cysia.
Sin coste de licencia. Sin letra pequeña.

Sectores

Trabajamos con empresas de cualquier sector

No nos especializamos en un sector concreto. Nos especializamos en hacer que la IT funcione, sin importar a qué se dedique tu empresa.

  • Asesorías y gestorías
  • Clínicas y servicios médicos
  • Bufetes de abogados y despachos profesionales
  • Empresas industriales y de servicios
  • Profesionales liberales
  • Inmobiliarias y promotoras
  • Agencias de seguros y corredurías
  • Automoción y talleres multimarca
  • Constructoras y estudios de arquitectura
  • Laboratorios y centros de diagnóstico
Preguntas Te respondemos a todo

¿Necesitas Ayuda? Te la ofrecemos

Lo que nos preguntan antes de contratar


Desde precios hasta características. Esto es lo que más nos suelen preguntar. Sin divagar, todo muy claro.

¿Qué incluye exactamente el contrato de mantenimiento?
El contrato de Operación y Mantenimiento (O&M) de Cysia incluye la gestión completa del parque informático de tu empresa: atención a incidencias, mantenimiento preventivo de equipos y servidores, gestión de usuarios, actualizaciones de sistemas y soporte técnico en remoto. El precio mensual se calcula en función del número de equipos, usuarios y la tipología de tu infraestructura. Sin horas ocultas ni cargos extra por incidencias dentro del alcance.
Si tienes planes de mantenimiento específicos de producto con otros proveedores podemos hacer de puente con ellos

pin¿Tienes alguna duda con esto?

Ponte en contacto con nosotros
¿No usáis Microsoft 365, Fortinet, Veeam, etc.?
Por supuesto que los podemos ofrecer y gestionar si nos lo demandas y el proyecto creemos que lo requiere. Pero cada caso se estudia y se ofrece nuestro mejor criterio.
Porque no vendemos licencias y no tenemos incentivo comercial en recomendarte productos caros.
Usamos herramientas como pfSense, Bareos, Vaultwarden o Wazuh que ofrecen las mismas funcionalidades — o superiores — sin el coste de licenciamiento elevado ni el anclaje al proveedor. Si tu empresa ya usa Microsoft 365 o quiere adoptarlo, te ayudamos con ello. Pero no te lo imponemos como solución por defecto.
¿Ofrecéis servicio 24 horas?
Actualmente no ofertamos servicio 24/7. Trabajamos en horario de empresa con tiempos de respuesta definidos en contrato. Somos honestos en esto: preferimos no prometer lo que no podemos garantizar. Nuestro modelo está orientado al mantenimiento preventivo y la resolución proactiva de problemas, de forma que las emergencias nocturnas sean la excepción, no la norma.
¿Cuánto cuesta aproximadamente el servicio?
El precio depende del número de equipos, servidores, usuarios y la complejidad de tu infraestructura. No publicamos tarifas fijas porque cada empresa es diferente.
Lo que sí podemos decirte es que nuestro modelo está diseñado para que el coste sea proporcional al tamaño real de tu empresa. Una pyme de 15 usuarios no paga lo mismo que una de 100. Solicita una auditoría gratuita y te daremos una estimación sin compromiso.
¿En qué zona trabajáis?
Tenemos base en Toledo y operamos habitualmente en la provincia y en Madrid.
Para servicios en remoto, trabajamos con clientes en todo el territorio nacional.
El 90% de las incidencias se resuelven sin necesidad de desplazamiento.
¿Qué es la auditoría gratuita de estado IT?
Es una revisión inicial del estado de la infraestructura informática de tu empresa.
Analizamos qué tienes, cómo está configurado, qué riesgos existen y qué se podría mejorar. Al final te entregamos un informe claro con nuestras observaciones y, si procede, una propuesta de servicios. Sin compromiso de contratación.

¿No sabes por dónde empezar?
Cuéntanos cómo está tu IT ahora mismo.

  • Sin rodeos
  • IT para personas
  • IT de verdad

    Create your account

    Popup Demo